La vision de BeProsumer est de permettre à chaque prosumer wallon de produire efficacement et de conserver son autonomie énergétique malgré les contraintes du réseau. Notre mission consiste à défendre leurs intérêts et à leur apporter les solutions techniques les plus adaptées pour atteindre cet objectif et préserver la rentabilité de leur installation face aux décrochages.
Une stratégie multi-facettes : #
Conseils et recommandations pour atténuer les surtensions #
Face aux fluctuations du réseau, nous proposons aux prosumers un ensemble de conseils pratiques pour optimiser leur production solaire et minimiser les pertes dues aux surtensions. Nous intervenons là où le gestionnaire de réseau n'intervient pas, c'est-à-dire en deçà du compteur communicant, au sein même de l'installation électrique du prosumer. Ces recommandations visent à maintenir une stabilité de production et à réduire les décrochages d’onduleurs, qui affectent fréquemment les installations en Wallonie.
La composante pédagogique #
Dans le cadre de notre mission de sensibilisation, nous sommes régulièrement invités à participer à des conférences énergie et autres événements liés à l'énergie, organisés par différentes communes en Wallonie. Lors de ces conférences, nous expliquons aux prosumers les problématiques rencontrées, notre stratégie pour y faire face, ainsi que les différentes recommandations qui découlent de notre expertise. Ces événements nous permettent de faire comprendre aux prosumers que dans certains cas les décrochages ne sont pas une fatalité et certaines actions en deçà du compteur peuvent résoudre leur problème.
Conférences exclusives et achats groupés en 2025 #
Durant toute l'année 2025, BeProsumer organise, en parallèle à ses achats groupés de batteries intelligentes aux fonctionnalités anti-décrochage, des conférences exclusives. Lors de ces événements, notre porte-parole et administrateur, Régis François, abordera de manière approfondie l'ensemble des thématiques d'actualité qui concernent directement les prosumers. Ce sera l'occasion d'explorer en détail les défis à venir, de mieux comprendre les mécanismes à l'origine des décrochages photovoltaïques, et surtout, d'exposer clairement la stratégie développée par BeProsumer pour anticiper et gérer efficacement ces phénomènes. Ces conférences permettront également aux participants de poser leurs questions et d'obtenir des réponses adaptées à leurs préoccupations spécifiques.
Nous encourageons le déploiement rapide et massif des compteurs communicants, en luttant contre les idées reçues à leur sujet. Sans ces compteurs, les gestionnaires de réseau de distribution (GRD) sont aveugles. Même avec un compteur communicant, le GRD reste myope, mais ces compteurs leur permettent tout de même de détecter certaines tendances, d'investir et d'optimiser le réseau là où c'est le plus urgent.
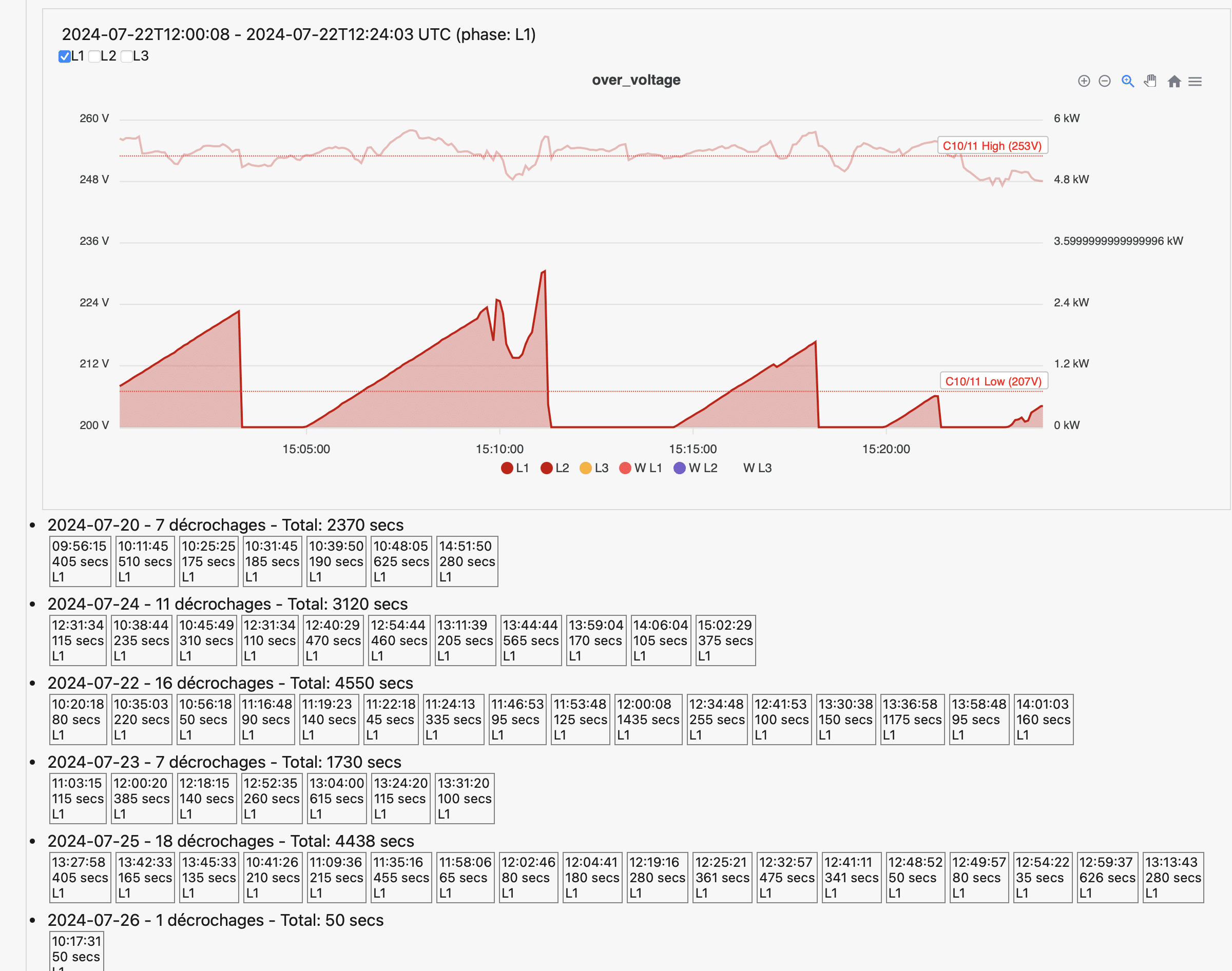
Pour nous, ces compteurs offrent une analyse bien plus précise des types de décrochages subis par nos membres, grâce à un enregistrement des données toutes les cinq secondes via notre plate-forme OpenWatt.
Le dongle P1 OpenWatt : Une analyse personnalisée des décrochages #
Tous nos membres n'ont pas les connaissances ou compétences techniques pour analyser leur situation personnelle et déterminer quels conseils génériques proposés dans les articles de notre FAQ sont applicables à leur type de décrochages ou à leur type d'installation. Pour ceux qui rencontrent des difficultés techniques et souhaitent des solutions spécifiques, nous avons mis en place La Plate-Forme OpenWatt : Il s'agit d'un dongle P1 à connecter au port de leur compteur communicant. Ce système nous permet de recueillir des données précises et d’analyser chaque installation de manière personnalisée, offrant des recommandations spécifiques pour atténuer les décrochages et optimiser la production en fonction des particularités de chaque installation. Cet outil est essentiel pour collecter les données homologuées par le compteur communicant, nécessaires à toutes nos actions de défense de nos membres. En raison de l'énorme quantité de données collectées toutes les cinq secondes pour une analyse fine des tensions, une plateforme standardisée est indispensable pour organiser et exploiter ces informations dans le cadre de nos initiatives, qu'elles soient à l'amiable ou par voie judiciaire.
Chaque été que vous laissez passer sans enregistrer l'ensemble des données de votre compteur communicant est perdue.
"Ce qui n'es pas quantifiable n'est pas négociable"
Rémi Thirion 21/1/2025
Consultez l'article de Presse de l'Echo du 21/1/2025 : "Indemnité proportionnelle pour les décrochages: quelles données seront utilisées ?" (ou via ce lien en vous connectant avec votre identifiant et votre mot de passe)
Recevez gratuitement un dongle OpenWatt ! #
*Offre gratuite terminée en février 2026 > Accédez à la boutique OpenWatt
Vous êtes éligible si :
• Vous avez signalé des décrochages réguliers dans votre Espace Membre ;
• Vous disposez d’un compteur communicant ;
• Votre compteur communicant est situé à proximité d’un réseau WiFi ;
• Vous acceptez de répondre à l’enquête semestrielle du projet Re.Invent ;
• Vous vous engagez à maintenir le dongle branché pendant une durée de 2 ans.
Au printemps 2025, BeProsumer offrira 1000 dongles OpenWatt gratuits à ses membres victimes de décrochages, dans le cadre du projet Re.Invent et grâce au financement associé.
*Offre gratuite terminée en février 2026 > Accédez à la boutique OpenWatt
Conscientisation politique #
Début 2023, le gouvernement wallon et les parlementaires ne prenaient toujours pas la mesure de l'ampleur du problème, malgré les nombreux signaux d'alerte que notre association avait déjà relevés. Depuis plusieurs années, nos membres subissaient les conséquences des surtensions, affectant leur production. Il était donc essentiel de sensibiliser les responsables politiques, y compris le ministre, le Parlement wallon et le régulateur.
Pour ce faire, nous avons créé un cadastre des décrochages, une initiative alors unique. Cette carte, marquée par des points rouges représentant les membres touchés, a démontré à plusieurs reprises l'ampleur croissante du problème. Ensuite, les médias ont relayé cette situation, qui a été officiellement reconnue dès l'été par les gestionnaires de réseaux. Face à cela, nous avons milité auprès du régulateur et des autres acteurs pour que les gestionnaires de réseau obtiennent les moyens nécessaires à une modernisation rapide du réseau électrique, au bénéfice de nos membres.
Un accord politique à l'amiable... ou pas ! #
Dans un premier temps, le gouvernement wallon sortant (2024) composé du PS, MR, et ECOLO, avait travaillé sur un arrêté pour une indemnisation forfaitaire.
Lors de notre assemblée générale de mai 2024, nous avons torpillé l'arrêté "indemnisation forfaitaire" en invitant sur scène l'ensemble des couleurs politiques et en leur faisant voter à main levée une "indemnisation proportionnelle", considérant l'indemnisation forfaitaire à la fois injuste et comme une coquille vide inapplicable.
Suite au changement de majorité qui a suivi les élections de juin 2024, BeProsumer a rencontré les formateurs du gouvernement.
BeProsumer a réussi à imposer dans la déclaration de politique générale la négociation d'une indemnisation proportionnelle au préjudice subi par les prosumers. Un calendrier de négociation est en cours d'élaboration à partir de janvier 2025, avec le cabinet de la ministre de l'énergie Céline Neven.
Cependant, étant donné la pression exercée par nos membres, BeProsumer prépare également une action en justice sous la forme d’un recours collectif contre les gestionnaires de réseau de distribution (GRD) au cas où ces négociations ne pourraient pas aboutir sur un compromis acceptable. L'objectif de cette action collective est de fédérer un maximum de prosumers wallons victimes de décrochages afin de mutualiser les coûts et les frais d'avocat, tout en objectivant le préjudice subi. Pour un forfait unique, les participants auront accès à une défense de qualité, ainsi qu'à l'enregistrement des données de leur compteur communicant via le Dongle P1 OpenWatt, renforçant ainsi leur dossier.
En Janvier 2025 BeProsumer rencontrait le cabinet Neven, Ministre de l'énergie, pour évoquer la méthodologie de l'indemnisation proportionnelle.
La batterie vraiment intelligente anti-décrochages pour s'affranchir du calendrier de la modernisation du réseau de son GRD #
Pour certains membres, malgré une analyse approfondie, il n'est malheureusement pas possible d'atténuer l'impact des décrochages, notamment en raison d'une tension trop élevée sur la ligne de leur quartier ou de la configuration spécifique de leur installation (Monophasée). Ces membres dépendent alors du bon vouloir et du calendrier de modernisation du réseau par leur gestionnaire de réseau (souvent bien au delà de 2027). Pour ces personnes, BeProsumer souhaitait également proposer une solution différente d'une indemnisation arrachée de force via le tribunal après plusieurs années, permettant un impact immédiat sur la problématique des décrochages. Cette solution passe par un dispositif de batterie "vraiment intelligente" avec une cahier des charges très spécifique dont un système anti-décrochage performant. Ces batteries intègrent des fonctionnalités avancées pour déjouer techniquement les surtensions du réseau localement mais également stabiliser le réseau au niveau macroscopique.
Notre mission, dans le cadre de cette troisième solution qui nécessite un investissement supplémentaire, est de démocratiser ces technologies grâce à notre large communauté et à des négociations ciblées. Nous visons ainsi à rendre ces solutions pertinentes accessibles pour répondre aux différentes problématiques actuelles et futures des défis du photovoltaïque Wallon.
Consultez l'article de Presse de l'Echo du 21/1/2025 : "Quels gains peut vous apporter une batterie domestique intelligente ?" (ou via ce lien en vous connectant avec votre identifiant et votre mot de passe)
Conclusion #
Notre stratégie face aux décrochages repose sur la prévention, l'analyse précise, l'optimisation et la représentation des prosumers. En restant alignés avec notre vision et notre mission, nous visons à garantir un cadre favorable au maintien mais aussi au développement de l'énergie solaire en Belgique, tout en protégeant les intérêts de nos membres face aux aléas techniques... et politiques !




